传统连锁门店客流方案缺陷
![]() |
|
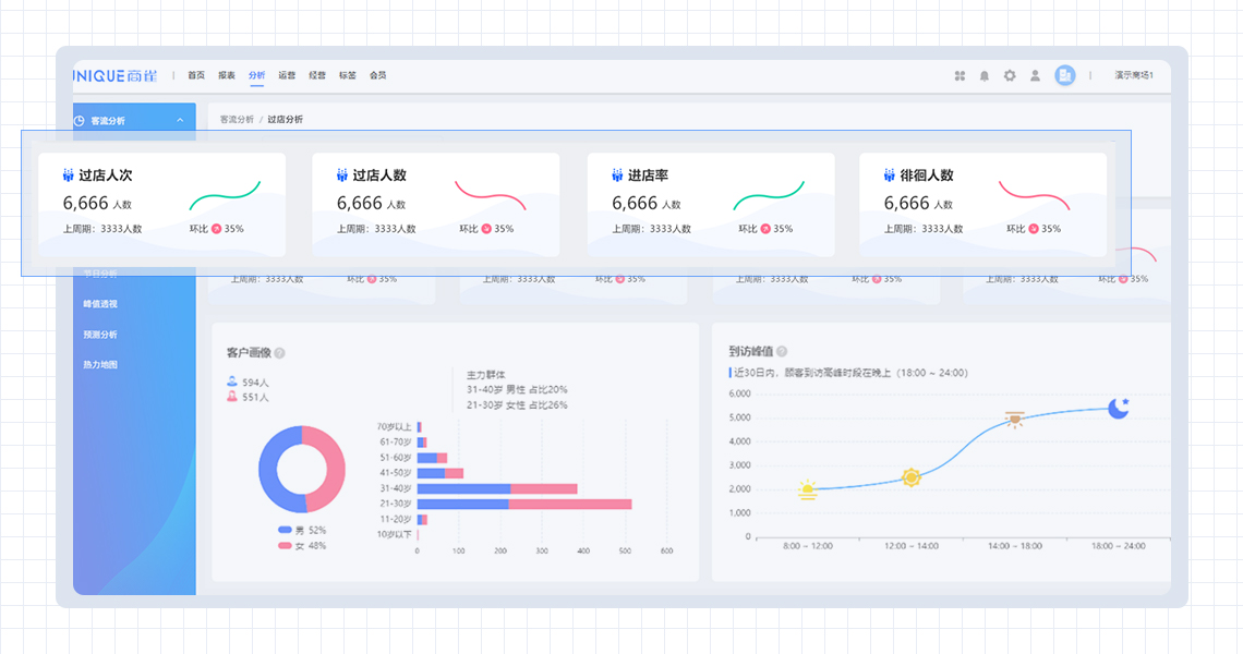
商雀连锁门店客流统计系统方案
| AI客流数据统计对过店、进店客流数据精准统计 | 顾客唯一性去重 | 排除工作人员 |
![]() |
![]() |
![]() |
![]() |
|
| AI客流数据统计对过店、进店客流数据精准统计 | 顾客唯一性去重 | 排除工作人员 |
![]() |
![]() |
![]() |

手机扫一扫添加微信