
2019年,岁宝与盒马科技联合推出全球首个“线上线下统一管理”的数字化购物广场“盒马里·岁宝”。商雀科技在不超过原有项目预算的前提下,为岁宝百货服务安装了自主研发的一套客流统计系统及配套的智能人脸识别摄像机,提供精准多样化的数据收集能力及更智能的数据分析能力,整体客流系统方案性价比远高于传统方案。经案例试用,岁宝旗下11个商场均已安装智能客流分析系统平台。
客流系统能服务商场那些工作?
-
商场动态实时看板
通过数据平台查看首页实时的客流数据,快速掌控门店当前的运营状态。
-
经营报表
一键自动生成日、周、月、年等不同周期的经营报表,结合同环比分析、趋势变化等方式,让用户更方便快捷查阅报表。
主要功能有:客流日报、客流周报、客流月报、客流年报,自定义报表、第三方数据等。
- 客流分析
据预测,分析未来 15 天的客流趋势,及早发现潜在运营问题。
主要功能有:区域对比、转化分析、出入口分布、楼层分析、节假日分析、峰值透视、热力地图、预测分析
- 客群画像
主要功能有:行为洞察、活跃分析、位置透视、活动策划、心情指数、动线轨迹等。
通过对同一 face_ID 在单位时间内的出现次数,分析出整体客户群体的到访间
隔天数以及到访次数,量化出整体客群的活跃度。
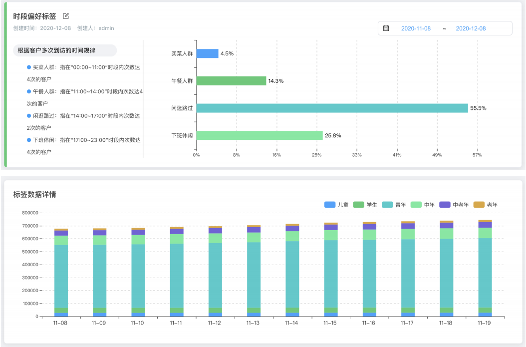
- 标签系统
为中心的运营方式提供更多数据支持。
主要功能有:年龄属性、时段偏好、日期偏好、活跃度、消费能力、消费偏好改、位置偏好。
- 品牌价值
通过门店多维度的数据分析,360 度评估品牌价值,为商场的店铺落位、关联
营销、业态招调等提供数据化决策依据。常见分析模型有:新老客受欢迎度、首店到访、客流分发、集客力等。
主要功能:品牌排行、业态排行、客流分发、品牌 KPI、集客分析、业态分析、游逛深度、首店到访
通过业态分析数据并结合商圈外的店铺数据,打通场内场外数据的孤岛,帮助商场提供业态优化的辅助数据。
- 场外数据
- 会员系统
支持对接第三方 API,打通以 face_ID 为线索的会员系统,也可人工手动注册,可做到会员到访自动提醒、到访活跃度分析等。
主要功能有:会员档案、会员分组、会员识别及分析。
- 系统设置
系统支持自动设置营业时间、自动过滤员工、自动去重分析、断网数据续传,保证客流系统的准确性和稳定性。其他功能:提供数据大屏、门店总览(多门店横向对比)、消息推送等。

